泵的知识
KNOWLEDGE
联系方式
浙江中耐泵业有限公司
客服:0577-66998225
传真:0577-66998228
地址:浙江省永嘉县瓯北镇三桥工业区
泵的知识
泵产生轴向力的原因
时间:2013-2-22 15:18:43来源:www.b-fz.com作者:中耐泵业
泵在运转中,转子上作用着轴向力,该力拉动转子做轴向移动,可能使转子与固定件接触,产生摩擦而使泵无法正常运转。因此,我们应设法消除或平衡此轴向力,方能使泵正常运转。产生轴向力的原因有以下几种:
1、叶轮前、后盖不对称,前盖板的吸入口部分没有盖板,高压液体在这一部分产生的压力无法平衡,因而产生轴向力。
2、液体进入叶轮后,液流方向发生变化(离心泵、混流泵都是如此),这时对叶轮后盖板产生一个冲力。
3、立式泵转子自重引起的轴向力。
4、其他因素:如双密封环结构因前后间隙不同等原因引起附加轴向力等。
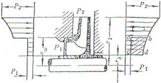
单吸叶轮两侧的压力分布

轴向力的大小可以按下列经验公式进行计算:

“泵产生轴向力的原因”相关文章
- 卧式螺杆泵工作方式及水平输送优势对比
- 自吸螺杆泵特点及自吸原理解析与使用注意事项
- 立式螺杆泵运行原理及垂直安装的优点评述
- 水喷射泵在工业领域中的应用案例与优势展示
- 化工泵厂家的产品研发实力和技术创新能力评述
- G型螺杆泵特点与适用领域探讨
- 漩涡泵工作原理及不同类型泵的比较
- 高温化工泵的设计特点及耐热性能评估
- 无极调速螺杆泵技术特点与流体输送效率优化策略分析
- 喷射真空泵工作原理及气体排放效率研究
- 人防手摇泵功能特点及紧急情况下的应用考量
- 浓硫酸管道泵的设计原理与材料选型探究
- GS型手摇泵在液体输送中的效率优势和维护方法介绍
- 单级漩涡泵的结构设计和运行特性解析
- 防爆油桶泵安全等级标准及防护机制探讨
- 计量油泵的准确性与计量标准解读